Unable to render embedded object: File (books.jpg) not found.
Go to documentation repository
Documentation for ATM Intellect 10.0. Documentation for other versions of Intellect is [available too].
Previous page Next page
The ATM Intellect software allows configuring audio feedback for alarms received from an ATM Intellect Pro. For this do the following:
Note.
This function is not supported for the Additional Workplace in non-distributed configuration.
- Create a Display object in the Interfaces tab.
- Create an Audio player object on the base of the Display object.
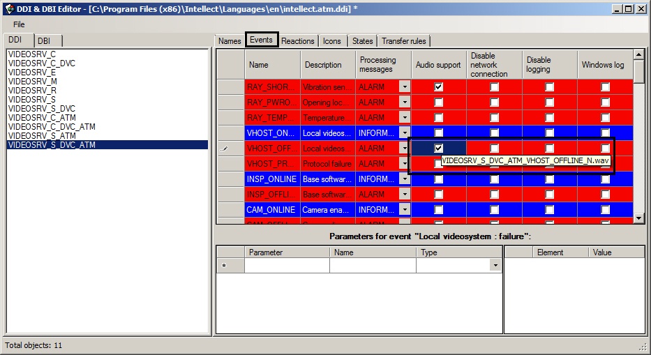
Run the System configuration utility (ddi.exe).
Note.
Detailed info on using this utility is given in the Intellect software. Administrator's Guide. The most relevant version of this document is available in AxxonSoft documentation repository.- Open the intellect.atm.ddi file.
- Select the VIDEOSRV_S_DVC_ATM (Surveillance object) object.
- Go to the Events tab.
- In the Audio support column set checkboxes for all events that have to be followed by an audio signal.
A screentip shows the required name of the wav file.
N is an ID of the VIDEOSRV_S_DVC_ATM object. - Create corresponding files and put them to the <Intellect installation>\Wav folder.
Configuration of sound notification at ATM Intellect Workstation is completed.
Overview
Content Tools
